logo elektroda
logo elektroda
X
logo elektroda

Which EMS system for a detached house with PV, energy storage and heat pump?

karol140140 456 4
ADVERTISEMENT
Treść została przetłumaczona polish » english Zobacz oryginalną wersję tematu
  • #1 21828732
    karol140140
    Level 3  
    Posts: 3
    Hi.

    I am looking for a good EMS system for a detached house.
    I have an inverter from PV, an inverter from energy storage and a heat pump.

    I found something like this: https://micoma.pl/

    Anyone have any experience with this system?
    AI: Which exact EMS system do you have in mind? Please provide the name or model.
    https://micoma.pl/
    AI: What features are most important to you in this EMS system? What specifically do you expect?
    Integration with PC and dynamic tariffs in the future.
  • ADVERTISEMENT
  • #2 21828804
    Chicken_lover
    Level 12  
    Posts: 111
    Help: 9
    Rate: 21
    Now I'll give you some information on how it works in practice.
    We deal with electrical installations, photovoltaics and other unrelated topics.
    We have been preparing houses for three years for just such systems. That is, a separate circuit for the boiler, separate circuits for air conditioning, separate circuits for car chargers, separate circuits for heating the house for transitional periods.
    Nowadays, all these photovoltaic companies pack the EMS and connect the boiler to its output. This is only done so that the customer receives subsidies for the installation sold at a higher price.
    By installing 5 kwh energy storage, what is this ems supposed to give back to the grid?
    What inverter do you have, what storage capacity? What does connecting the ems to the heat pump give us? If the house is supposed to be warm why do I need to control it via ems?
    Still a car charger I can understand, because we set everything up so that when we cook the soup the charger, after the pwm signal, reduces the car charging current to draw a minimum close to 0 from the grid, and so that there is the greatest self-consumption.

    If you have a DEYE inverter, it has an output (option) where you set 3 devices operating 0/1, i.e. if there is a surplus and the energy storage is full, the DEYE itself short-circuits the contacts for the devices so that they draw current from the surplus.

    If you don't have your house adapted in any way, this makes no sense.

    I don't know how it will work later with dynamic tariffs to charge energy storage, but for those with 5 kwh which are discharged by inverters for self-consumption anyway (deye 3 phase ~80W, must 3 phase quasi twin deye ~110W after update, before 140W) it makes no sense.
  • ADVERTISEMENT
  • #3 21829657
    karol140140
    Level 3  
    Posts: 3
    I have two separate inverters for BESS and PV.
    Hence either replacing the inverter with a DEYE or other hybrid giving a substitute for EMS.
    Or the use of an external EMS, such as MICOMA. or something else.
    I plan to expand the BESS beyond 20 kWh and eventually dynamic tariffs.
    Probably an EV charger too - the issue is developmental and I don't want to generate costs unnecessarily.
  • ADVERTISEMENT
  • #4 21829699
    Chicken_lover
    Level 12  
    Posts: 111
    Help: 9
    Rate: 21
    In such a dey you can set the times at which it should charge from the mains, give the surplus back to the connected appliances, etc. It's just a matter of whether you buy an ems for, say, PLN1500 and connect it via rs to two inverters or buy a dey for around PLN7k and get the same functions or even poorer as the dey will not control 32 devices but just 3 and that's 0/1, i.e. switch on/off, while smart esm, for example, regulates the power of a car charger or air conditioner which communicates via lan or rs.
    If you want to go into a charger then an external module that will handle all this brothel. And you have to remember that you need a smart meter e.g. eastron or something similar, connected on the power supply because I don't know if you currently have clamps or something individual under the inverter brand.

    Personally I'm of the opinion not to go all gung-ho about it now, although I have bought a few ems myself for installation as I know their prices will jump up once the subsidies start. However, if we all get on dynamic rates then the mountain will curb it all for us and quickly, just like 80/20 or prices above 2k kwh.
  • #5 21830481
    karol140140
    Level 3  
    Posts: 3
    All in all, I came to similar conclusions.
    Hence the idea of an external device.

    I happened to come across MICOMA, but if you have experience with other EMS and can recommend something, I'd love to hear advice/insights.

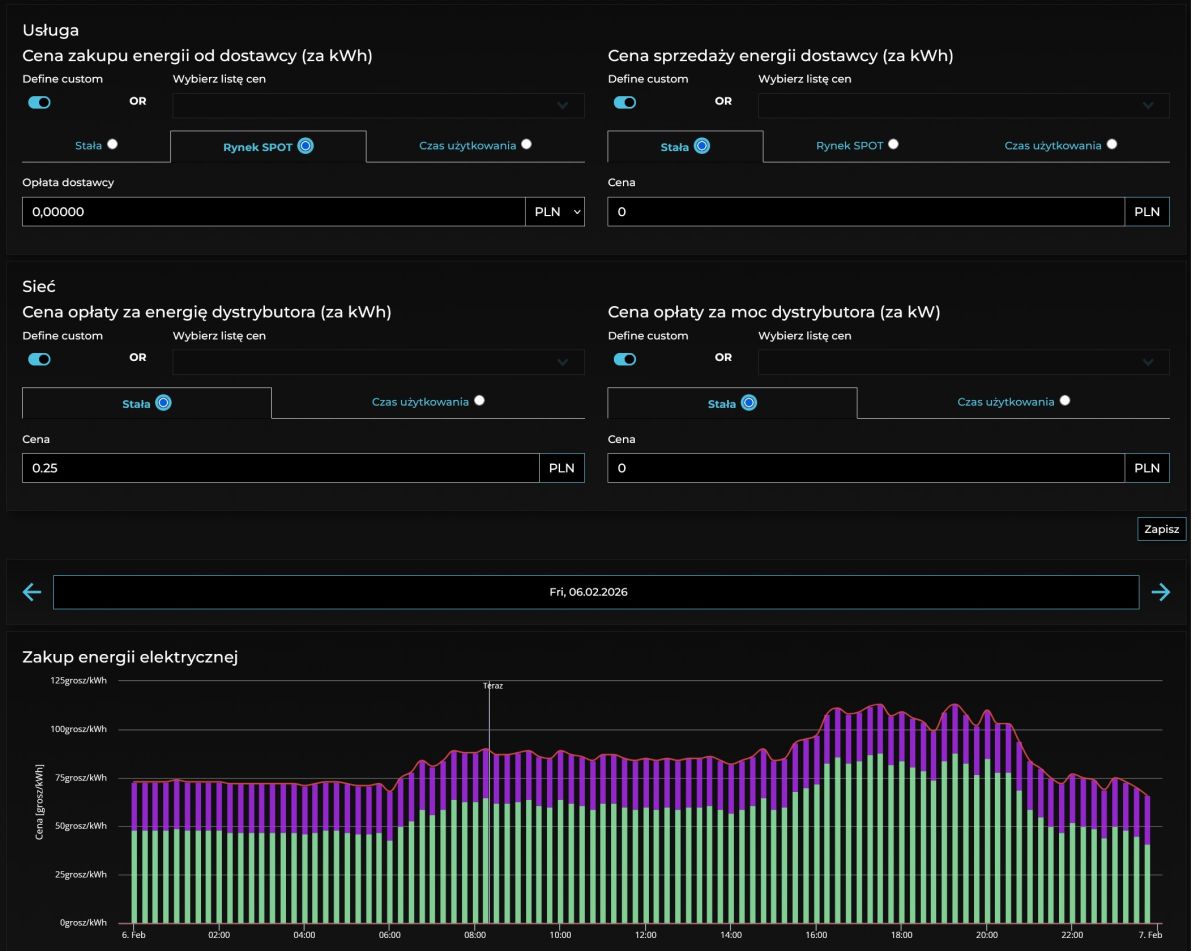
    I have screen shots of their app with some random data, but it looks promising:


    App screenshot showing energy flow diagram: Solar 9.22 kW, Other 7.02 kW, HVAC 2.2 kW


    App screenshot with energy price input forms and a daily electricity purchase bar chart
ADVERTISEMENT